Ultimate, all-in-one network protection

Consolidate, simplify, and save

Demo Sophos Firewall online   Get pricing

Sophos firewall user interface graphic

Unrivaled security, simplicity, and value

Sophos Firewall offers the world’s strongest unified threat management (UTM) and protection in a single solution that’s easy to manage and offers unmatched value in the cybersecurity industry.

More-in-One-Protection

 

‘More-in-one’ defenses

You get more features and synchronized functionality in one appliance than any other firewall on the market, including reporting, email protection, and a web application firewall.

Easier Management

 

Easier, comprehensive management

Sophos Firewall and the Sophos Central cloud-based security management platform are integrated and have been designed from the start to streamline and accelerate your day-to-day security operations.

Incredible Value

 

Incredible value

Sophos Firewall includes on-box reporting and many other capabilities that most cybersecurity vendors charge you extra for.

Unified security tools

Sophos Firewall delivers all the latest next-gen firewall protection you need plus features you can't get anywhere else, from telemetry sharing to web defenses and threat containment.

Next-gen firewall

Full next-gen firewall protection, integrated with high-performance intrusion prevention (IPS) and advanced threat prevention (ATP), stops the latest hacks and attacks dead in their tracks.

firewall

Automated threat response

Your Sophos Firewall uniquely integrates with your other Sophos products, such as Sophos-protected endpoints and mobile devices, switches, and wireless access points, to stop active adversaries and threats automatically.

Button loop

ZTNA

Your firewall bundles in a ZTNA gateway to protect your applications from hacks and attacks while enabling easy secure access by your remote workers.

cloud-shield

Web, DNS, and app control

Get enterprise-grade web filtering policy controls, cloud DNS protection, and unmatched user- and group-based application controls.

filter-text

Sandboxing

Cloud-based sandboxing, powered by SophosLabs threat intelligence and deep learning, blocks the latest zero-day file-based threats before they can get onto your network and hinder resource availability or business operations.

union

SD-WAN and VPN

Flexible SD-WAN and VPN options enable inexpensive connectivity choices that fit your cloud and hybrid network perfectly.

lock
Sophos control center graphic

One console to manage it all

With Sophos Central, you manage all your IT security protection through a single cloud-based platform. The Sophos Central dashboard consolidates all your alerts, so you can focus on what’s important. It also makes central management of all your firewalls and other Sophos products a breeze.

Sophos Central is accessible from anywhere, on any device, at any time—and you don't need to deploy or pay anything extra to use it. It just doesn't get any easier.

Learn more

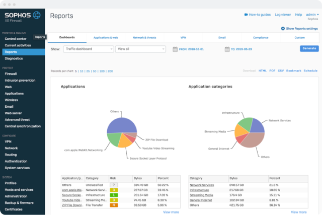
Unmatched visibility and built-in reporting (that’s free)

Sophos Firewall is unique in offering an interactive, action-oriented dashboard and a full suite of on-box historical reporting built into the product. You get hundreds of prepackaged reports that offer detailed insights and extensive options to automatically schedule distribution and export your reports to PDF, HTML, or CSV formats.

Using Sophos Firewall reporting, you’ll discover:

  • Top-risk users, based on web activity and recent threat incidents
  • All the files entering your network, thanks to Sophos threat intelligence
  • Top-risk applications and previously unidentified applications discovered by Sophos Firewall’s Synchronized App Control feature
  • In-depth web usage and activity segmented by user and group
Sophos central reports screen shot
graphic of digital network representing a firewall that thinks

 

A firewall that thinks like you

We’ve rethought the way firewall rules and security policies are managed. Sophos Firewall implements a refreshing new unified approach to network security that enables you to see and manage all your protection on a single screen.

  • Policy perfection 
    Use dozens of built-in protection policies for IPS, web, traffic shaping, and more. Or quickly customize or create your own policies
  • Visual policies 
    Protection policies snap into firewall rules, enabling you to immediately see all the security being applied to any given source, destination, user, group, and traffic type
  • Firewall flexibility 
    Granular options for SSL inspection, Network Address Translation (NAT), and SD-WAN routing enable Sophos Firewall to fit any network—rather than forcing your network to fit our firewall

Put your IT security on autopilot

Sophos Firewall is part of the world’s best cybersecurity ecosystem, integrating in real time with the rest of your Sophos security infrastructure to fully protect endpoints, mobile devices, switches, wireless access points, and much more.

Monitor Health

 

Monitor health and threats

Sophos Firewall and Sophos Endpoint/Intercept X work together to continuously share information over Sophos Security Heartbeat™ so you know the health of your network at a glance and are instantly notified of any active threats.

Automatic Threat Isolation

 

Active threat response

When Sophos Firewall, Sophos Endpoint, or an analyst identifies an active adversary or threat, your firewall coordinates an automatic response. It uses dynamic firewall rules and lateral movement protection to isolate a compromised host and keep malware and other types of threats from spreading further, helping prevent hacker communication or data loss.

Application Visibility

 

100% application and user visibility

Sophos Endpoint constantly shares networked application and user identity information with Sophos Firewall so you can identify and control your important business apps, route them using SD-WAN, and block unwanted apps, all while ensuring all your user-based policies are enforced.

Extend your expertise with cybersecurity as a service (CSaaS)

If you find that cybersecurity is getting too complex, too difficult, and changes too quickly to manage it effectively, we can help. You can rely on us to handle your cybersecurity operations for you with our Managed Detection and Response (MDR) cloud service offering.

Learn More

MDR

Take it for a test drive

Demo all Sophos Firewall’s features

Instant access. No installation. No commitment.

Schedule an online demo

graphic representing a digital network

Enterprise protection for everyone

We believe businesses of all sizes need the same robust protection against the latest threats, which is why Sophos Firewall offers the best enterprise-grade protection in every model and at every price point.

  • SophosLabs threat intelligence 
    Powered by deep learning, Sophos threat intelligence identifies new and zero-day threats before they get onto your network
  • Dynamic sandboxing 
    The ultimate in affordable protection, Sophos Firewall analyzes suspicious files in a safe cloud environment using the latest technology from the Sophos Endpoint protection solution
  • Intrusion prevention 
    Industry-leading IPS offers high-performance protection against the latest network exploits

Designed to fit your network

Sophos Firewall offers a powerful and modular line of hardware appliance models as well as software, virtual, and cloud deployment options to accommodate any network.

XGS Series Appliances

XGS Series firewall appliances

Sophos Firewall's top-performing hardware appliances offer modular connectivity options for all your LAN, WAN, and wireless needs, including Wi-Fi, cellular, copper, and fiber interfaces.

Cloud

Software, virtual, cloud

In addition to Sophos XGS Series firewall hardware, you have the following options to protect and connect your public, private, and hybrid cloud networks: Software Firewall OS (SFOS), a software image you can run on your own x86 Intel server; virtualization software that supports all the popular hypervisor platforms; and cloud services available in the AWS Marketplace and the Microsoft Azure Marketplace.

SD-WAN

SD-WAN

Our exclusive, zero-touch Software-Defined Remote Ethernet Device (SD-RED)makes extending your secure network to remote sites, branch locations, and industrial control systems (ICSs) simple and easy. Flexible SD-WAN and VPN connectivity options help ensure that you meet your WAN reliability and quality goals.